Woo AI Chat - Asistent AI pentru WordPress si WooCommerce
Chatbot-ul cu inteligenta artificiala care transforma orice site WordPress intr-un centru de comunicare non-stop. Fie ca ai un magazin online, un site de prezentare, o firma de servicii sau un portal informational - Woo AI Chat raspunde vizitatorilor, ofera informatii, genereaza lead-uri si escaleaza conversatiile catre echipa ta cand este necesar.
Integrare Telegram
Preia conversatiile direct din Telegram. Raspunde clientilor de pe telefon, fara a deschide panoul de administrare WordPress.
Totul alimentat de cele mai performante modele AI de pe piata.
== PENTRU ORICE TIP DE SITE WORDPRESS ==
Woo AI Chat se adapteaza automat la tipul tau de afacere.
Magazine Online (WooCommerce)
Cautare inteligenta in catalog, comparatii de produse, verificare status comenzi, urmarire AWB, plasare comenzi din chat si suport automatizat pentru clienti.
Site-uri de Prezentare
Raspunde la intrebarile vizitatorilor despre serviciile tale, programul de lucru, locatie si oferte. Chatbot-ul cunoaste continutul fiecarei pagini si ofera informatii precise fara sa inventeze.
Firme de Servicii
Prezinta serviciile disponibile, raspunde la intrebari frecvente, ofera detalii despre preturi si proceduri, si colecteaza cererile clientilor prin escalare catre echipa ta.
Bloguri si Portaluri
Ajuta vizitatorii sa gaseasca articolele relevante, raspunde la intrebari pe baza continutului publicat si mentine engagement-ul pe site.
Clinici si Cabinete
Ofera informatii despre servicii medicale, programari, pregatire pentru proceduri si politici - totul conform continutului configurat de tine.
Site-uri Educationale
Raspunde la intrebari despre cursuri, inscrieri, programa si proceduri administrative pe baza continutului indexat.
Pluginul detecteaza automat daca WooCommerce este activ si isi adapteaza functiile in consecinta. Fara WooCommerce, functioneaza ca asistent AI de uz general pentru orice site WordPress.
== CHATBOT INTELIGENT PENTRU VIZITATORI ==
Asistentul tau digital care nu doarme niciodata si cunoaste tot continutul site-ului.
Intelegere Continut si Raspunsuri Precise
Chatbot-ul scaneaza si indexeaza automat toate paginile, articolele si continutul site-ului tau. Cand un vizitator pune o intrebare, AI-ul cauta in indexul de continut si raspunde pe baza informatiilor reale de pe site - nu inventeaza, nu presupune, nu improvizeaza.
- Indexare automata a tuturor paginilor si articolelor
- Raspunsuri bazate exclusiv pe continutul tau real
- Detectare automata a peste 20 de tipuri de pagini (servicii, FAQ, preturi, contact, legal, medical, garantie etc.)
- Rezumate generate de AI pentru fiecare pagina importanta
- Extractie continut PDF cu cache de 7 zile
- Suport WP Bakery cu decodare continut
- Pagini personalizate cu continut manual
Escalare Inteligenta si Sistem de Tichete
Cand AI-ul nu poate ajuta, stie sa recunoasca. Expresiile de escalare configurabile transfera automat conversatia catre echipa ta prin email. Sistemul de tichete incorporat creaza tichete de suport cu contextul complet al conversatiei, logica anti-duplicare, niveluri de prioritate si urmarire status.
- Detectare automata a cererii de escalare din limbaj natural
- Notificari email catre echipa ta
- Panou complet de gestionare tichete (deschis, in lucru, rezolvat, inchis)
- Rezumatul conversatiei inclus in fiecare tichet
- Logica anti-duplicare care previne tichetele repetate in aceeasi conversatie
== FUNCTII AVANSATE WOOCOMMERCE ==
Cand WooCommerce este activ, chatbot-ul se transforma intr-un asistent complet de vanzari cu 19 functii AI dedicate.
Cautare Inteligenta de Produse (11 Functii AI)
Nu se limiteaza la potrivirea de cuvinte cheie - intelege intentia clientului. Vizitatorii pot cauta dupa descriere, compara produse intre ele, gasi articole dupa atribute, descoperi produse la reducere, naviga prin categorii si primi recomandari de produse similare. Motorul de cautare gestioneaza sinonime, greseli de tastare, diacritice si termeni scurti, folosind strategii multiple de fallback pentru a returna intotdeauna rezultate relevante.
- Cautare avansata cu filtrare dupa atribute si sortare inteligenta
- Comparatie de produse intre articole multiple
- Descoperire de produse similare bazata pe dimensiuni si atribute
- Identificare produse la reducere si oferte active
- Navigare prin categorii cu suport complet pentru taxonomii
- Cautare cu sinonime si traducere automata de culori si termeni
Urmarire Comenzi si AWB
Clientii verifica statusul comenzii direct in chat, cu verificare in doi pasi conforma GDPR. Suporta urmarire AWB in timp real pentru Fan Courier, Sameday, DPD si Cargus - fara sa paraseasca site-ul.
- Verificare securizata a comenzilor cu validare email
- Urmarire AWB multi-curier cu status in timp real
- Mascare date personale conforma GDPR (emailuri, telefoane, nume)
- Niveluri de acces configurabile: Niciun Acces, Minimal, Partial, Complet
Comenzi din Chat (Comert Conversational)
Clientii pot plasa comenzi direct prin chat. AI-ul ii ghideaza printr-un flux natural in 5 pasi - selectie produs, cantitate, detalii livrare, confirmare si creare comanda - totul in cadrul conversatiei. Plata ramburs disponibila nativ.
Integrare nativa WooCommerce
Nu doar compatibil - profund integrat. Citeste direct din baza de date WooCommerce pentru informatii precise si in timp real.
- Compatibilitate completa HPOS (High-Performance Order Storage)
- Interogari directe produse cu preturi inclusiv TVA
- Suport produse variabile (variatii, matrice de preturi)
- Verificare stoc inainte de plasarea comenzii din chat
- Acces la taxonomia de categorii si atribute
- Creare comenzi cu confirmare automata pe email catre client
- Functioneaza atat cu stocarea WooCommerce clasica cat si moderna
== SUPORT MULTI-FURNIZOR AI ==
Alege furnizorul AI si modelul care se potrivesc nevoilor si bugetului tau. Schimba furnizorul oricand fara sa pierzi configuratia.
Anthropic Claude
- Claude Haiku 4.5 - Rapid si accesibil. Ideal pentru conversatii cu volum mare.
- Claude Sonnet 4.5 - Calitate echilibrata. Raspunsuri mai nuantate si naturale.
- Claude Opus 4.6 - Cel mai capabil. Pentru conversatii complexe si raspunsuri de inalta calitate.
OpenAI
- GPT-4o Mini - Accesibil pentru volume mari de conversatii.
- GPT-4.1 Nano / GPT-5 Nano - Modele de ultima generatie, usoare si rapide.
Google Gemini
- Gemini 2.0 Flash - Optiune economica pentru interactiuni simple.
- Gemini 2.5 Flash Lite - Rapid si accesibil pentru volume mari.
- Gemini 2.5 Flash - Calitate echilibrata, performanta solida.
- Gemini 2.5 Pro - Cel mai capabil model Gemini pentru conversatii complexe.
Toate cheile API sunt criptate cu AES-256-CBC inainte de stocare. Serverul tau comunica direct cu furnizorii AI - nimic nu trece prin serverele noastre.
== INDEXARE FULLTEXT A CONTINUTULUI ==
Fiecare pagina, articol si produs de pe site-ul tau este indexat automat cu cautare MySQL FULLTEXT. AI-ul foloseste acest index pentru recuperarea rapida si precisa a informatiilor. Produsele WooCommerce sunt indexate cu metadate complete: pret, SKU, categorii, etichete, atribute si stare stoc.
- Indexare automata la salvarea sau actualizarea continutului
- Reindexare completa zilnica prin cron job
- Buton manual "Reindexeaza Acum" in panoul admin
- Curatare inteligenta a continutului (elimina scripturi, stiluri, shortcode-uri)
- Fallback LIKE pentru baze de date fara suport FULLTEXT
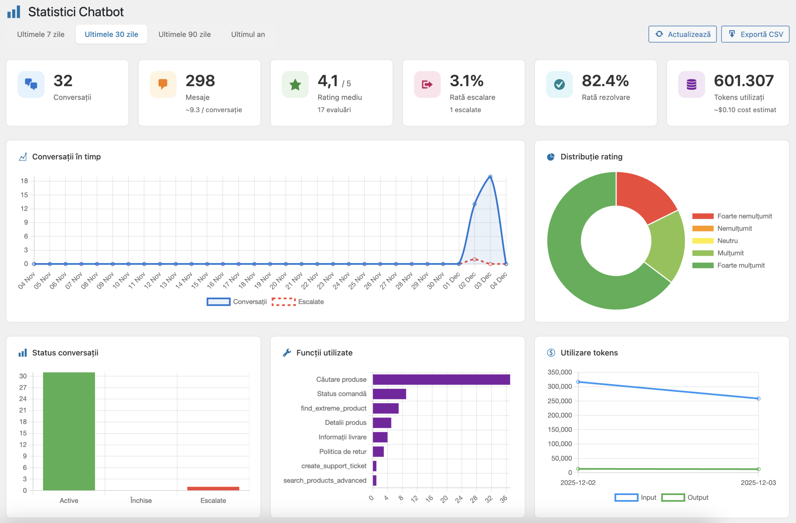
== ANALIZA SI RAPORTARE ==
Urmareste performanta chatbot-ului cu un panou de statistici incorporat.
- Tendinte volum conversatii in timp
- Analiza distributie rating-uri (stele, like/dislike sau emoji - configurabil)
- Urmarire rata de escalare
- Monitorizare consum tokeni si costuri API per furnizor
- Analiza utilizare functii AI (care instrumente sunt folosite cel mai mult)
- Urmarire timp mediu de raspuns
Optiuni Export:
- CSV Complet - Toate mesajele, apelurile de functii, numarul de tokeni
- JSONL Fine-tuning - Format compatibil OpenAI pentru antrenarea de modele personalizate
== PERSONALIZARE COMPLETA A ASPECTULUI ==
18 selectoare de culori iti ofera control total asupra aspectului chatbot-ului. Potriveste-l perfect cu brandul tau fara sa scrii CSS.
- Culori brand, buton de activare, card de intampinare
- Gradient header, bule mesaje bot si utilizator
- Zona de introducere text, buton trimitere, butoane actiune
- Stele rating, elemente feedback
- Nume si avatar bot personalizabile
- Pozitie widget (dreapta-jos sau stanga-jos)
- Intarziere configurabila la afisare
== SECURITATE SI CONFIDENTIALITATE ==
Construit cu securitatea ca fundatie, nu ca o idee ulterioara.
- Criptare AES-256-CBC pentru toate cheile API cu IV aleatoriu per criptare
- Apeluri API directe - serverul tau comunica cu furnizorii AI, nimic nu trece prin servere terte
- Verificare nonce la fiecare cerere AJAX cu reimprospatare automata la fiecare 25 de minute
- Limitare rata: 20 cereri la 60 secunde per client (configurabil)
- Detectie spam honeypot pe widget-ul de chat
- Mascare date personale conforma GDPR cu niveluri de acces configurabile
- Verificare in doi pasi necesara pentru detaliile comenzilor
- Prevenire SQL injection cu prepared statements in intreaga aplicatie
- Protectie XSS cu escapare corecta a datelor de iesire
- Izolare CSS previne conflictele cu tema
== GENERARE INTELIGENTA DE PROMPT ==
Nu scrie prompturi de sistem de la zero. Analizatorul Adaptiv de Prompt-uri scaneaza intregul tau site - continut, structura, produse, categorii, politici, program de lucru - si genereaza un prompt de sistem personalizat, optimizat pentru afacerea ta specifica.
- Analiza automata a site-ului (structura, continut, produse daca exista)
- Detectie tip de afacere (e-commerce, servicii, prezentare, informational)
- Detectie si potrivire ton comunicare
- Detectie limba cu suport multilingv
- Recomandari de functii bazate pe capabilitatile site-ului
- Pastrare variabile dinamice pentru actualizari usoare
== SUPORT MULTILINGV ==
Chatbot-ul comunica in limba promptului de sistem. Analizatorul Adaptiv de Prompt-uri detecteaza automat limba site-ului tau si genereaza prompt-uri corespunzatoare. Suport complet pentru diacritice, codificare caractere si emoji in toate operatiunile cu baza de date.


